Cloud Server Monitoring at Scale
Monitor your servers, websites, apps, and containers in one place
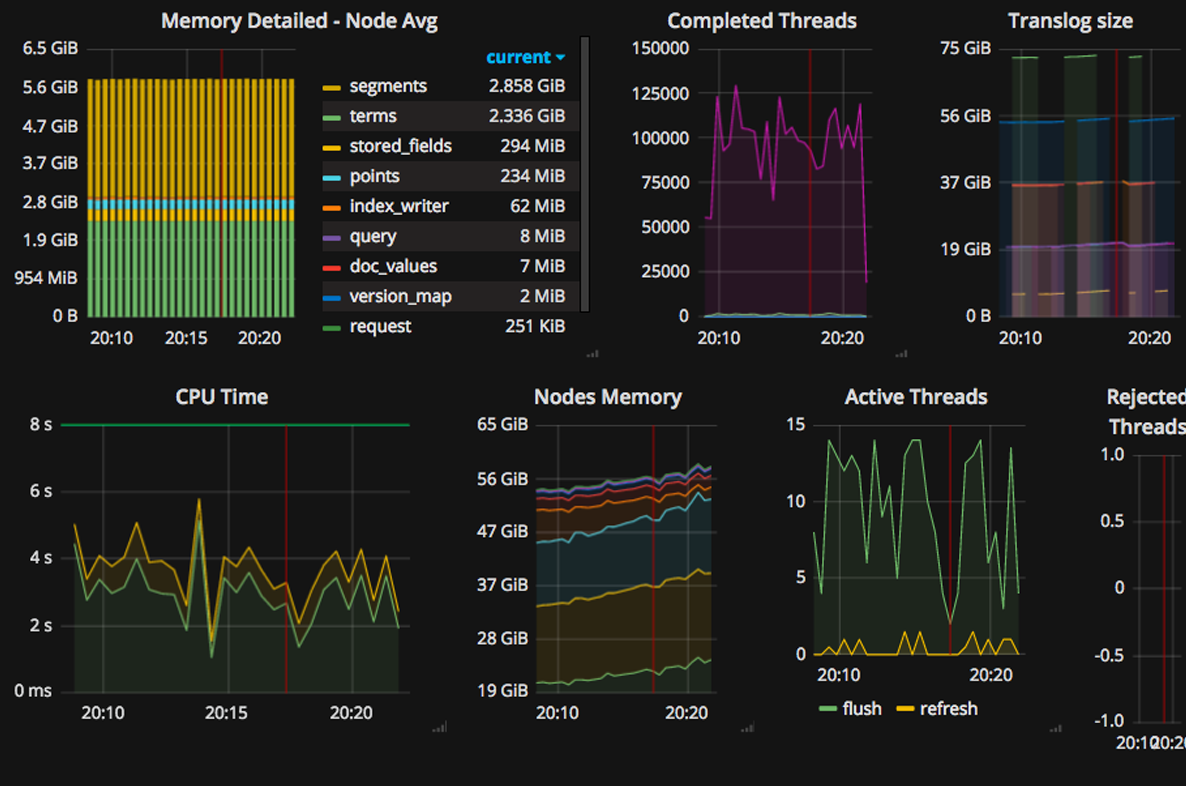
View your metrics on beautiful, interactive dashboards in real-time
We process billions of data points every day and organize your metrics with advanced data views and filtering.
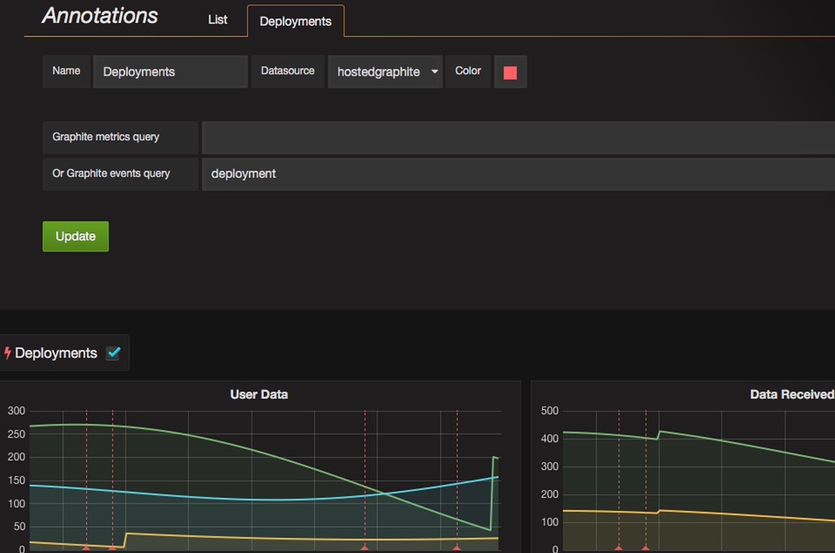
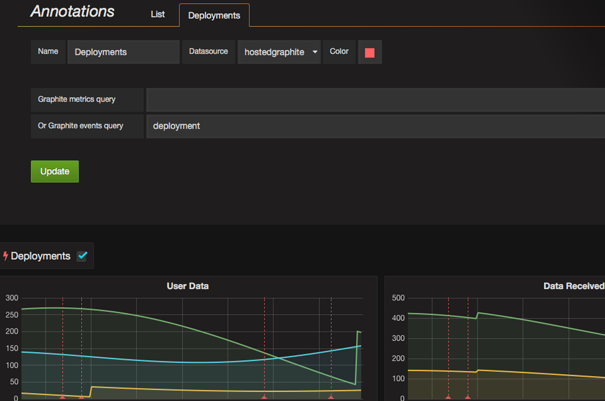
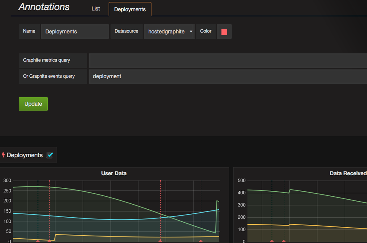
Get alerts for events that need action
Alert notifications let you know when your metrics stop reporting or show unexpected behaviour. Notify your team via PagerDuty, VictorOps, Slack, Email, Webhooks and more. Track incidents with a full alert history.
Collect metrics easily and quickly at scale
Install the Hosted Graphite agent or send your data to us via your favourite programming language or library. Get up and running in minutes.
Collaborate and share with your team
Share real-time graphs and dashboards with your team, or control access with granular dashboard permissions. Centralised team management with Single Sign On (SSO) via SAML is supported.
Keep control with APIs
Hosted Graphite is built to be modified and automated with our APIs – it's all geared toward automation and control. You can use our API guides to help you leverage MetricsAPI, Tag API, and more.
Useful integrations with all your favourite tools, including:
Explore our Integrations and see what fits best your demands. Our team of Engineers will be happy to help you.
![]() |
![]() |
![]() |
![]() |
![]() |





