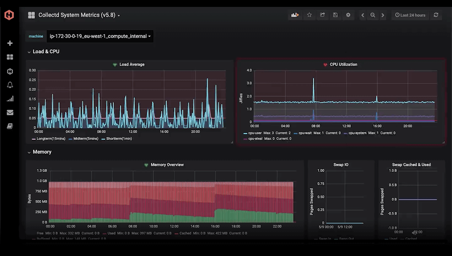
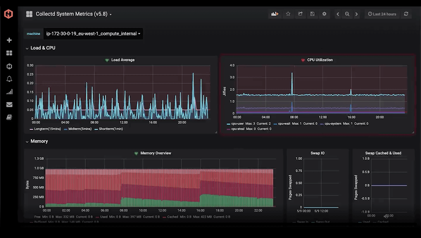
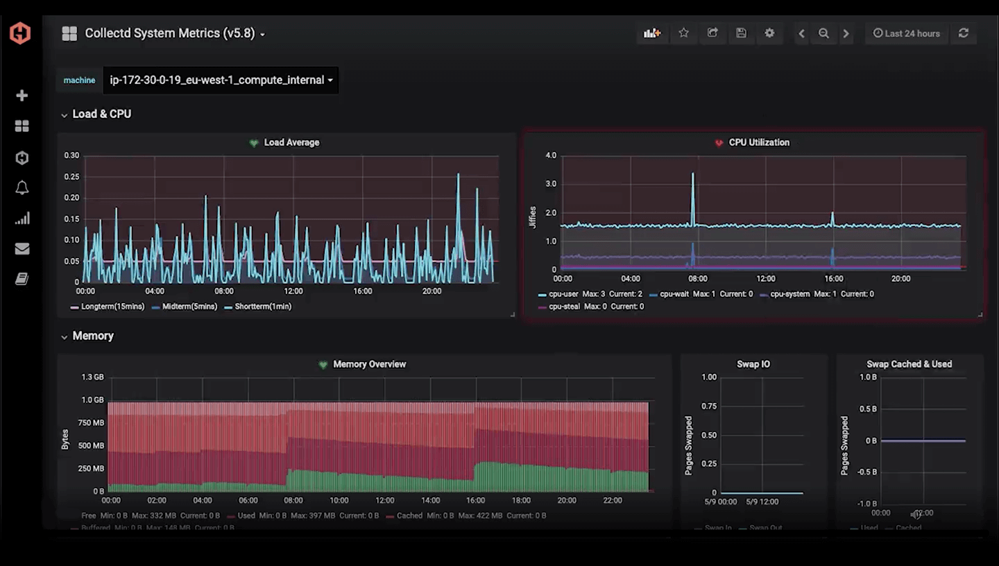
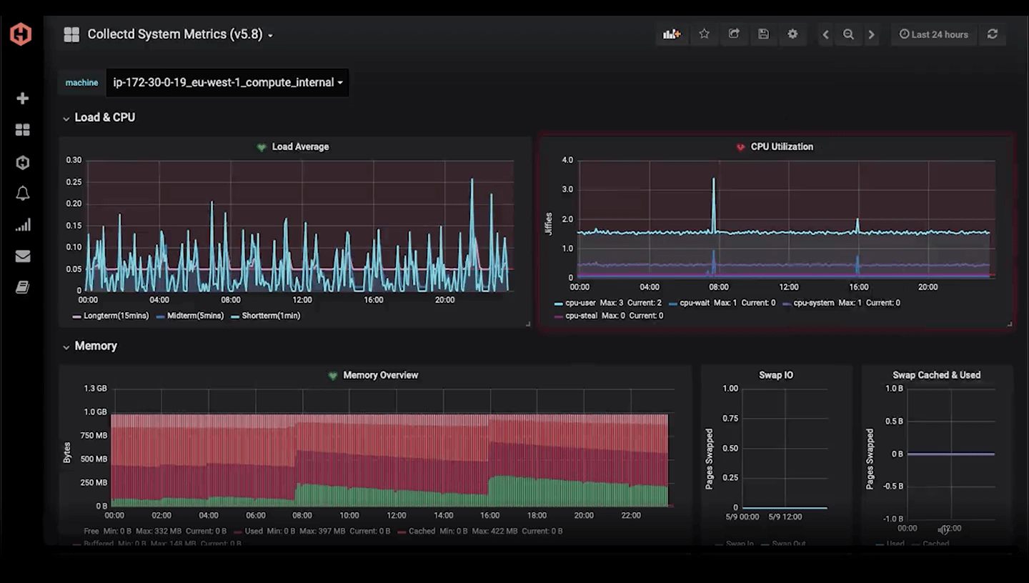
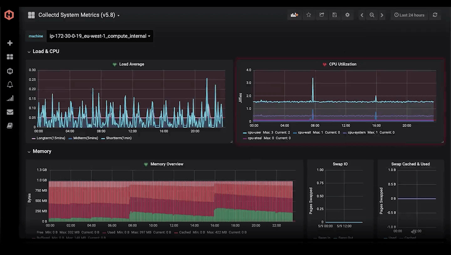
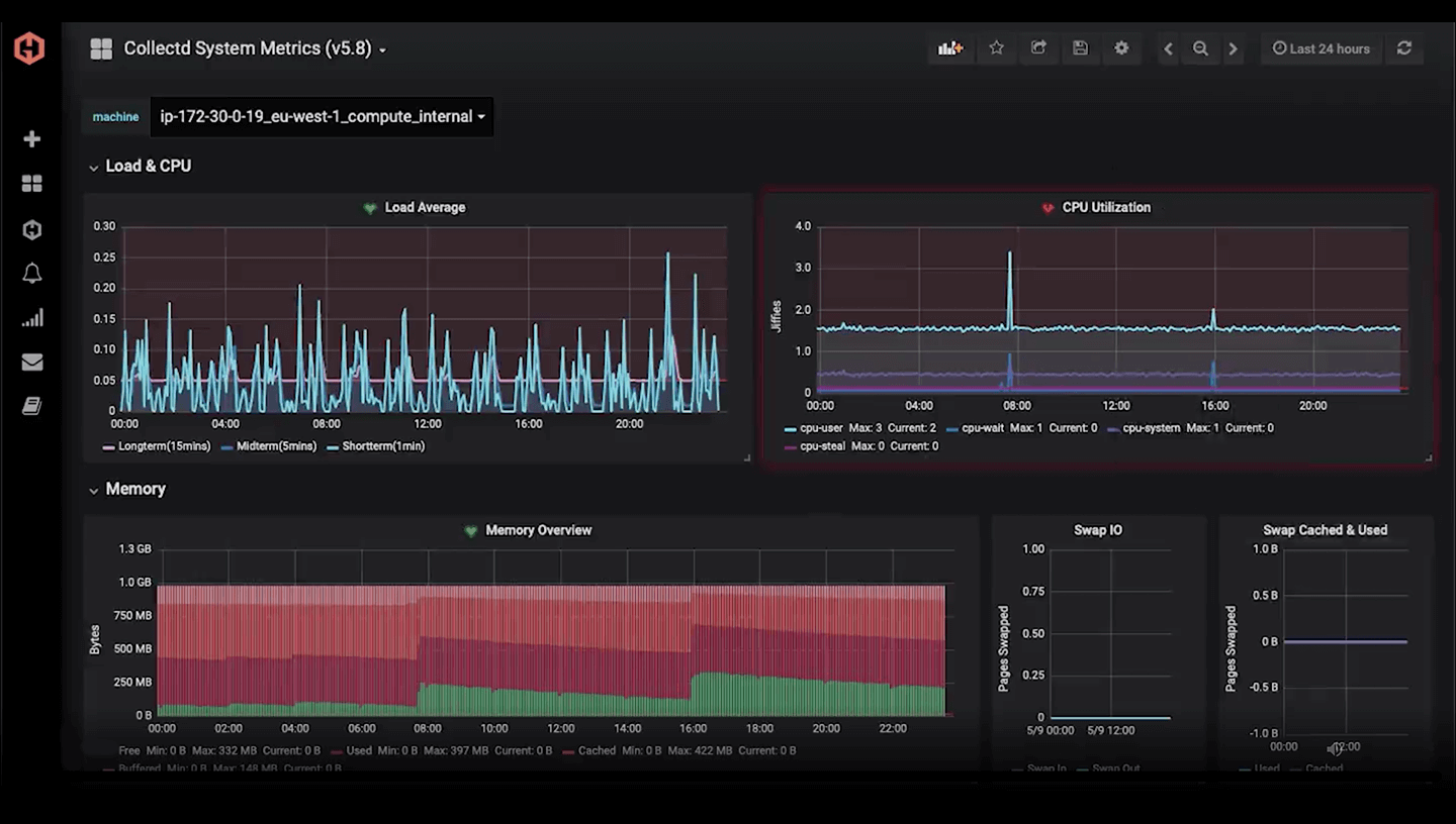
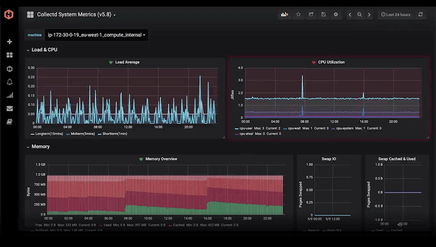
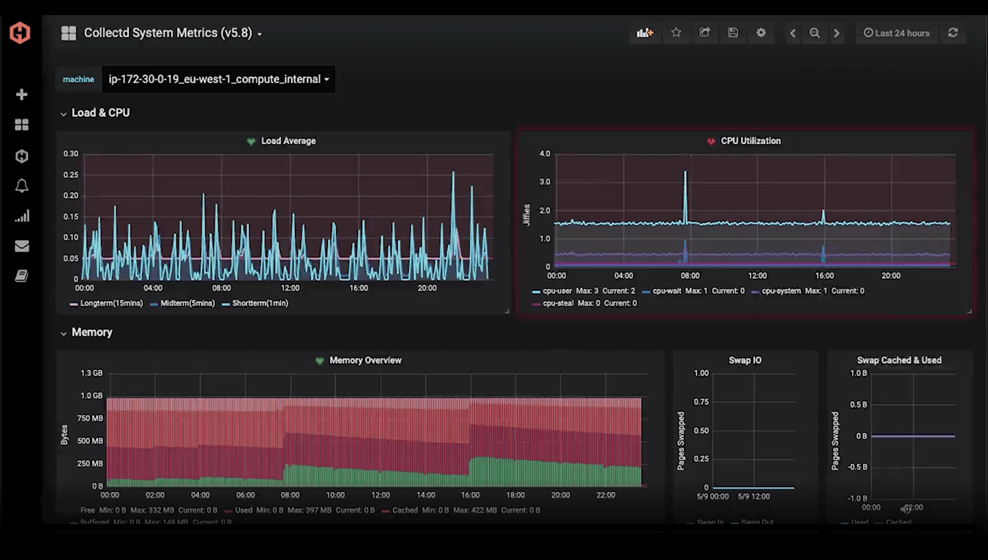
Send your data to us via your favourite programming language or library and view on Grafana Dashboards. We process billions of datapoints every day and organize your metrics with advanced data views and filtering.
Get alert notifications instantly when your metrics stop reporting or show unexpected behaviour – get notifications via PagerDuty, VictorOps, HipChat, Slack, Email, Webhooks and more. A full alert history allows you to track incidents.
Almost everything we offer can be modified and automated with our APIs – from simply hooking up Hosted Graphite to Graphite-compatible tools with access keys, to sending annotations for events or editing your dashboards and controlling specific aggregation rules – it's all geared toward automation and control.
Share graphs and dashboards with your team, or control access with granular dashboard permissions. Hide or share specific dashboards from individual users or teams or verify access using Active Directory. Single Sign On (SSO) via SAML supported.
“Beautiful, fast, and functional Grafana dashboards make monitoring key performance metrics painless, even fun. Hosted Graphite makes setup and usage a breeze.”
Shreyans Bhansali, Socratic
![]()
"A great product, affordable, with constant feature improvement, and an outstanding support team."
Martin Cozzi, Marana Inc.
![]()
"Hosted Graphite helps us to identify potential sources of issues before they actually happen."
Maxime Audet, Coveo
![]()
"Hosted Graphite is cost effective, doesn’t require maintenance...and saves engineering time"
Shahar Kobrinsky, Eyeview
![]()
"Using Hosted Graphite for all our monitoring frees us to focus on our product."
Jim Davies, MoneySupermarket.com
These price plans don't suit you? Check out our smaller plans. All plans include:
| Alerting | Redundant storage | Grafana dashboards |
| High resolution data | Team access | Custom data views |
| Hosted StatsD | Technical support | Integrations |
Enterprise Graphite - Need more metrics? We are happy to discuss a custom plan for your needs, no matter how large.
Secure Payments 